Linux 集群监控部署:prometheus + node-exporter + Grafana
一、前言
之前我们有用到top、free、iostat等等命令,去监控服务器的性能,但是这些命令,我们只针对单台服务器进行监控,通常我们线上都是一个集群的项目,难道我们需要每一台服务器都去敲命令监控吗?这样显然不是符合逻辑的,Linux中就提供了一个集群监控工具 – prometheus。
二、搭建被监测节点 node_exporter
2.1 查看Linux系统版本
#该命令仅适合Redhat系列的Linux系统,显示的版本信息也比较简单
cat /etc/redhat-release
2.2 部署前的准备
- 关闭所有Linux机器的防火墙:systemctl stop firewalld.service。
- 保证所有Linux机器的时间是准确的,执行date命令检查;如果不准确,建议使用。
- 如果你Linux上的时间不准确,可以使用ntp命令同步网络时间。
#首先 ntp 需要安装
yun intall -y ntp
#安装成功之后,输入如下命令
ntpdate pool.ntp.org2.3 部署Linux操作系统监控组件
下载监控Linux的exporter(注意选择自己的操作系统,我的操作系统是 Linux centos7.9),下载链接:https://github.com/prometheus/node_exporter/releases/download/v1.6.1/node_exporter-1.6.1.linux-amd64.tar.gz
将node_export 包上传到需要被监控的Linux服务器上,任意的目录下,执行解压命令。
bash#1.解压命令 tar -zxvf node_exporter-1.6.1.linux-amd64.tar.gz #2.使用复制命令复制到 node_exporter 文件夹 mv node_exporter-1.6.1.linux-amd64 node_exporter进入解压后的文件夹中,执行启动脚本。
bash#1.进入 node_exporter 文件夹 cd node_exporter #2.执行启动脚本 nohup ./node_exporter #3.查看nohup日志,tail -100 nohup.out,出现如下日志,代表启动成功注意:极有可能发生如下,报错信息如下:显示 listen tcp :9100: bind: address already in use 9100端口被占用,那么如何杀掉9100端口的进程呢?
log[root@mysql node_exporter-1.3.1.linux-amd64]# systemctl status node_exporter ● node_exporter.service - node_exporter Loaded: loaded (/etc/systemd/system/node_exporter.service; enabled; vendor preset: disabled) Active: failed (Result: exit-code) since Wed 2023-02-08 14:21:40 CST; 8s ago Process: 32897 ExecStart=/opt/module/node_exporter-1.3.1.linux-amd64/node_exporter (code=exited, status=1/FAILURE) Main PID: 32897 (code=exited, status=1/FAILURE) Feb 08 14:21:40 mysql node_exporter[32897]: ts=2023-02-08T06:21:40.435Z caller=node_exporter.go:115 level=info collector=timex Feb 08 14:21:40 mysql node_exporter[32897]: ts=2023-02-08T06:21:40.435Z caller=node_exporter.go:115 level=info collector=udp_queues Feb 08 14:21:40 mysql node_exporter[32897]: ts=2023-02-08T06:21:40.435Z caller=node_exporter.go:115 level=info collector=uname Feb 08 14:21:40 mysql node_exporter[32897]: ts=2023-02-08T06:21:40.435Z caller=node_exporter.go:115 level=info collector=vmstat Feb 08 14:21:40 mysql node_exporter[32897]: ts=2023-02-08T06:21:40.435Z caller=node_exporter.go:115 level=info collector=xfs Feb 08 14:21:40 mysql node_exporter[32897]: ts=2023-02-08T06:21:40.435Z caller=node_exporter.go:115 level=info collector=zfs Feb 08 14:21:40 mysql systemd[1]: Unit node_exporter.service entered failed state. Feb 08 14:21:40 mysql node_exporter[32897]: ts=2023-02-08T06:21:40.435Z caller=node_exporter.go:199 level=info msg="Listening on" address=:9100 Feb 08 14:21:40 mysql node_exporter[32897]: ts=2023-02-08T06:21:40.435Z caller=node_exporter.go:202 level=error err="listen tcp :9100: bind: address already in use" Feb 08 14:21:40 mysql systemd[1]: node_exporter.service failed.打开linux系统,在linux的桌面的空白处右击。
- 在弹出的下拉选项里,点击打开终端。
- 在终端窗口中输入 netstat -tln | grep 被占用的端口命令。
- 输入 lsof -i :被占端口命令,回车后可查看端口被那个进程占用。
- 输入kill -9 进程 id 命令,回车后即可杀死占用的端口进程。(一般情况下不建议直接杀死进程)
我的端口号是被 gitlab-prometeus 占用的

第一种解决方案:kill -9 进程号
yum install lsof
lsof -i:9100
kill -9 pid进程号
#无法kill掉的时候,可以使用如下的命令
gitlab-ctl stop node_exporter
#查看状态
gitlab-ctl stop node_exporter第二种解决方案:修改 node_exporter 端口号
#1.新增一个 node_exporter 服务
vi /usr/lib/systemd/system/node_exporter.service
#2.粘贴如下命令
[Service]
ExecStart=/usr/local/node_exporter/node_exporter --web.listen-address=:9111
[Install]
WantedBy=multi-user.target
[Unit]
Description=node_exporter
After=network.target
#3.执行如下的命令重新加载系统服务
systemctl daemon-reload
#4.启动服务
systemctl start node_exporter.service
#5.查看服务状态
systemctl status node_export.service
出现如上的结果表示 node_exporter.service 启动成功。
2.4 启动成功之后,访问对应的接口
例如:http://192.168.xx.7:9111/metrics

出现如上的结果表示结果正常。
三、搭建监测节点
3.1 下载包链接:
3.1.1 Linux系统下载
#1.下载命令
wget https://github.com/prometheus/prometheus/releases/download/v2.46.0/prometheus-2.46.0.linux-amd64.tar.gz
#2.将 Prometheus 上传到一台单独的Linux机器上,然后执行下面的解压命令
tar -zxvf prometheus-2.46.0.linux-amd64.tar.gz
#3.移动修改文件名称
mv prometheus-2.46.0.linux-amd64 prometheus
#4.进入解压后的文件夹中,修改配置文件,添加要监控的服务器信息 ip
vim prometheus.yml
#5.添加如下的命令,其目的是在scrape_configs 配置项下添加 Linux 监控的 job,其中 IP 修改为 node_exporter 机器的ip,端口号默认是9100的,自己修改的端口号写自己的端口号。(复制粘贴下面的配置信息)
- job_name: "linux"
# metrics_path defaults to '/metrics'
# scheme defaults to 'http'.
static_configs:
- targets: ["192.168.xx.7:9111"]
#6.保存配置文件,启动prometheus
nohup ./prometheus &
// 检查nohup.out日志,如果有以下信息,启动成功
#7.在浏览器中访问部署的prometheus:http://ip:9090,点击菜单栏 Status -> Targets,看到页面中有如下node节点,代表 Prometheus 和 node_exporter 链接成功。 出现如下的结果就正常。
3.1.2 Windows系统下载

#3.移动修改文件名称
mv prometheus-2.46.0.linux-amd64 prometheus
#4.进入解压后的文件夹中,修改配置文件,添加要监控的服务器信息 ip
prometheus.yml
#5.添加如下的命令,其目的是在scrape_configs 配置项下添加 Linux 监控的 job,其中 IP 修改为 node_exporter 机器的ip,端口号默认是9100的,自己修改的端口号写自己的端口号。(复制粘贴下面的配置信息)
- job_name: "linux"
# metrics_path defaults to '/metrics'
# scheme defaults to 'http'.
static_configs:
- targets: ["192.168.xx.7:9111"]
#6.在promehteus的文件夹下找到
prometheus.exe 点击运行
#7.在浏览器中访问部署的prometheus:http://ip:9090,点击菜单栏 Status -> Targets,看到页面中有如下node节点,代表 Prometheus 和 node_exporter 链接成功。 出现如下的结果就正常。3.2 部署Grafana
- 下载安装granfana,(和prometheus 同一台服务器)输入命令安装。
#1.下载及安装 granfana
sudo yum install -y https://dl.grafana.com/enterprise/release/grafana-enterprise-10.0.0-1.x86_64.rpm
#2.启动 granfana
systemctl start granfana-server
#3.在浏览器访问:http://ip:3000/
#4.用户名/密码:首次登陆用户名/密码为:admin/admin,然后会让你修改密码。如果不设置的话,可以直接点击skip。- 登陆界面

- 自定义用户名和密码

- 添加你的第一个数据源

- 选择prometheus 进行添加

- 设置prometheus 的 name 和 url 链接地址

- 保存及测试

- 创建自己的面板

- 创建所需要的 Dashboards

- 导入 dashboard

- 官方Dashboard网站 在该页面搜索 Node Export ,直接选择中文的或者选择英文的。

- 选择对应的 DashBoard ID

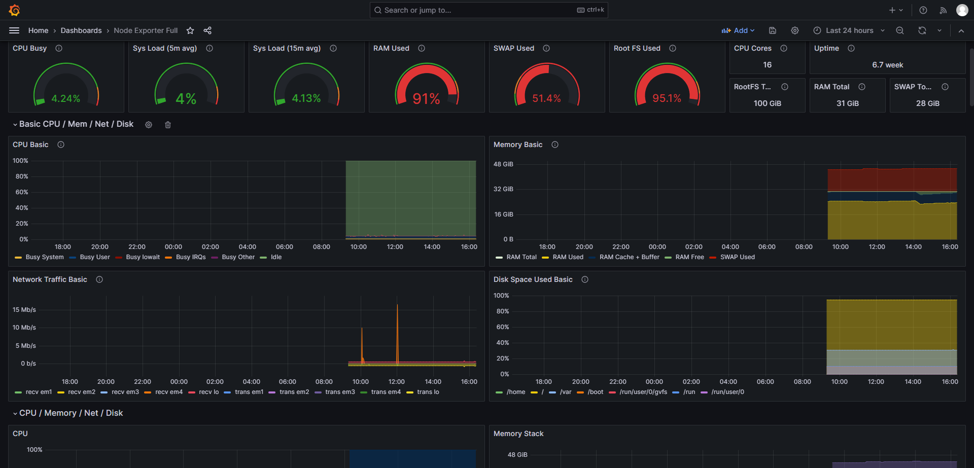
- 整体效果如下

- 整体效果-2

四、邮件警告
4.1 告警介绍
在Prometheus 平台中,警报由独立的自建 Alertmanager 处理。通常情况下,我们首先告诉 Prometheus Altertmanager 所在的位置,然后在 Prometheus 配置中创建警报规则,最后配置 Altertmanager 来处理警报并发送给接收者(邮件,webhook,slack等)。
在QQ邮箱开通授权码:


4.2 配置 alertmanager.yml 文件
alertmanager.yml
global:
resolve_timeout: 15s
smtp_smarthost: 'smtp.qq.com:465' #smtp服务
smtp_from: 'xxxxxx@qq.com' #发送邮箱
smtp_auth_username: 'xxxxxx@qq.com' #用户邮箱
smtp_auth_password: 'vkqubunlwssebbij' #授权码
smtp_hello: '@qq.com'
smtp_require_tls: false
templates:
- 'D:\softwore\alertmanager-0.25.0.windows-amd64\tmpl\email.tmpl' #增加templates配置 不填写,有默认模板
route:
group_by: ['alertname']
group_wait: 20s
group_interval: 5m
repeat_interval: 5m
receiver: 'email'
receivers:
- name: 'email'
email_configs:
- to: 'xxxxxx@qq.com' #发给那个邮箱
html: '{{ template "email.html" . }}' #警告模板
send_resolved: true
inhibit_rules:
- source_match:
severity: 'critical'
target_match:
severity: 'warning'
equal: ['alertname', 'dev', 'instance']4.3 配置 prometheus.yml 文件
prometheus.yml
# my global config
global:
scrape_interval: 15s # Set the scrape interval to every 15 seconds. Default is every 1 minute.
evaluation_interval: 15s # Evaluate rules every 15 seconds. The default is every 1 minute.
# scrape_timeout is set to the global default (10s).
# Alertmanager configuration
alerting:
alertmanagers:
- static_configs:
- targets: ["127.0.0.1:9093"] # 配置 node-exporter 地址
# - alertmanager:9093
# Load rules once and periodically evaluate them according to the global 'evaluation_interval'.
rule_files:
- "rules/rules.yml" # 配置的警告规则 文件
# - "first_rules.yml"
# - "second_rules.yml"
# A scrape configuration containing exactly one endpoint to scrape:
# Here it's Prometheus itself.
scrape_configs:
# The job name is added as a label `job=<job_name>` to any timeseries scraped from this config.
- job_name: "prometheus"
# metrics_path defaults to '/metrics'
# scheme defaults to 'http'.
static_configs:
- targets: ["localhost:9090"]
- job_name: "node-exporter"
# metrics_path defaults to '/metrics'
# scheme defaults to 'http'.
static_configs:
- targets: ["192.168.50.7:9111"]
- job_name: "alertmanager"
# metrics_path defaults to '/metrics'
# scheme defaults to 'http'.
static_configs:
- targets: ["127.0.0.1:9093"]4.4 配置rules.yml 规则
rules.yml
groups:
- name: general.rules
rules:
- alert: "Memory 使用率"
expr: round(100- node_memory_MemAvailable_bytes/node_memory_MemTotal_bytes*100) > 99
for: 15s
labels:
severity: warning
annotations:
summary: "内存使用率过高大于90%,当前使用率{{ $value }}%"
- alert: InstanceDown
expr: up{job="node-exporter"} == 0
for: 10s
labels:
severity: warning
annotations:
description: "{{ $labels.instance }} of job {{ $labels.job }} has been down for more than 5 minutes."
summary: "{{ $labels.instance }} 已停止运行超过 10s!"
- alert: "CPU使用率过高"
expr: ceil(100 - sum(increase(node_cpu_seconds_total{job="node-exporter",mode="idle"}[5m])) by(instance) / sum(increase(node_cpu_seconds_total{job="node-exporter"}[5m])) by(instance)*100) > 90
for: 10s
labels:
severity: warning
annotations:
description: "{{ $labels.instance }} 的 {{ $labels.mountpoint }} CPU使用大于90%"
summary: "{{ $labels.mountpoint }} CPU使用率过高!"
- alert: "Disk 使用率"
expr: round((1 - (node_filesystem_avail_bytes{fstype=~"ext3|ext4|xfs|nfs",job="node-exporter"} / node_filesystem_size_bytes{fstype=~"ext3|ext4|xfs|nfs",job="node-exporter"})) * 100) > 90
for: 10s
labels:
severity: warning
annotations:
description: "{{ $labels.instance }}的{{ $labels.mountpoint }} 分区使用大于90% (当前值: {{ $value }}%)"
summary: "{{ $labels.instance }}:{{ $labels.mountpoint }} 分区使用率过高"4.5 配置 email.tmpl 警告内容通知模板
{{ define "email.html" }}
{{- if gt (len .Alerts.Firing) 0 -}}
{{- range $index, $alert := .Alerts -}}
======== 异常告警 ======== <br>
告警程序: prometheus_alert <br>
告警级别: {{ $alert.Labels.severity }} 级 <br>
告警名称: {{ $alert.Labels.alertname }} <br>
告警机器: {{ $alert.Labels.instance }} {{ $alert.Labels.device }} <br>
告警主题: {{ $alert.Annotations.summary }} <br>
告警详情: {{ $alert.Annotations.description }} <br>
告警时间: {{ $alert.StartsAt.Format "2006-01-02 15:04:05" }} <br>
========== END ========== <br>
{{- end }}
{{- end }}
{{- if gt (len .Alerts.Resolved) 0 -}}
{{- range $index, $alert := .Alerts -}}
======== 告警恢复 ======== <br>
告警名称: {{ $alert.Labels.alertname }} <br>
告警级别: {{ $alert.Labels.severity }} <br>
告警机器: {{ $alert.Labels.instance }} <br>
告警详情: {{ $alert.Annotations.summary }} <br>
告警时间: {{ $alert.StartsAt.Format "2006-01-02 15:04:05" }} <br>
恢复时间: {{ $alert.EndsAt.Format "2006-01-02 15:04:05" }} <br>
========== END ========== <br>
{{- end }}
{{- end }}
{{- end }}4.6 邮件通知效果如下

4.7 具体内容如下

五、自动化部署脚本
5.1 Linux 命令详解
top 命令经常用来监控Linux的系统状况,是常用的性能分析工具,能够实时分析系统中各个进程的资源占用情况。
5.1.1 常用参数
top 的使用方式 top [-d number] | top [-bnp]
| 参数 | 含义 |
|---|---|
| -d number | number 代表秒数,表示top命令显示的页数更新一次的间隔(default=5s) |
| -b | 以批次的方式执行top |
| -n | 与-b配合使用,表示需要进行几次 top 命令的输出结果 |
| -p | 指定特定的pid进程号进行观察 |
5.1.2 top 命令显示的页面还可以输入一下按键执行相应的功能(注意大小写区分的)
| 参数 | 含义 |
|---|---|
| ? | 显示在top当中可以输入的命令 |
| P | 以CPU的使用资源排序显示 |
| M | 以内存的使用资源排序显示 |
| N | 以 pid 排序显示 |
| T | 由进程使用的时间累计排序显示 |
| k | 给某一个pid一个信号,可以用来杀死进程(9) |
| r | 给某个pid重新定制一个nice值(即优先级) |
| q | 推出 top(用ctr + c也可以退出 top) |
5.1.3 top 各输出参数含义
- top 前五条信息解释
top - 13:41:32 up 48 days, 15:36, 3 users, load average: 0.72,0.66,0.68| 内容 | 含义 |
|---|---|
| 13:41:32 | 表示当前时间 |
| up 48 days,15:36 | 系统运行时间,格式为时:分 |
| 3 users | 当前登陆用户数 |
| load average:0.72,0.66,0.68 | 系统负载,即任务队列的平均长度。三个数值分别为1分钟,5分钟,15分钟前到现在的平均值 |
- 第二行的数据
Tasks: 465 total, 1 running, 644 sleeping, 0 stopped, 0 zombie| 内容 | 含义 |
|---|---|
| Tasks:465 total | 进程总数 |
| 1 running | 正在运行的进程数 |
| 644 sleeping | 睡眠的进程 |
| 0 stopped | 停止的进程数 |
| 0 zombie | 僵尸进程数 |
- 第三行数据
Cpu(s):3.8%us, 1.8%sy, 0.0%ni,94.3%id, 0.1%wa, 0.0%hi, 0.0%si, 0.0%st| 内容 | 含义 |
|---|---|
| 3.8%us | 用户空间占用CPU百分比 |
| 1.8%sy | 内核空间占用CPU百分比 |
| 0.0%ni | 用户进程空间内改变过优先级的进程占用CPU百分比 |
| 94.3%id | 空闲CPU百分比 |
| 0.1%wa | 等待输入输出的CPU时间百分比 |
| 0.0%hi | 硬中断(Hardware IRQ)占用CPU的百分比 |
| 0.0%si | 软中断(Software Interrupts)占用 CPU 的百分比 |
| 0.0 st | 用于有虚拟机 cpu 的情况,用来指示被虚拟机偷掉的 cpu 时间 |
- 第四行数据
KiB Mem: 32365492 total, 377508 free, 25695388 used, 6292596 buffers/cache| 内容 | 含义 |
|---|---|
| 32365492 total | 物理内存总量 |
| 377508 free | 空闲内从总量 |
| 25695388 used | 使用的物理内存总量 |
| 6292596 buffers/cache | 用作内核缓存的内存量 |
- 第五行数据
KiB Swap: 29360120 total, 13275880 free,16084240 used, 2091316 avail Mem| 内容 | 含义 |
|---|---|
| 29360120 total | 交换区总量 |
| 13275880 free | 空闲交换区总量 |
| 16084240 used | 使用的交换区总量 |
| 2091316 avail Mem | 可用交换取总量 |
5.1.4 进程信息
| 列名 | 含义 |
|---|---|
| PID | 进程id |
| USER | 进程所有者的用户名 |
| PR | 优先级 |
| NI | nice 值。负值表示高优先级,正值表示低优先级 |
| VIRT | 进程使用的虚拟内存总量,单位kb。VIRT=SWAP+RES |
| RES | 进程使用的,违背换出的物理内存大小,单位kb。RES = CODE + DATA |
| SHR | 共享内存大小,单位kb |
| S | 进程状态。D=不可中断的睡眠状态 R=运行 S=睡眠 T=跟踪/停止 Z=僵尸进程 |
| %CPU | 上次更新到现在的CPU时间占用百分比 |
| %MEM | 进程使用的物理内存百分比 |
| TIME+ | 进程使用的CPU时间总计,单位1/100秒 |
默认进入 top 时,各进程是按照 CPU 的占用了来排序的。
5.2 安装 node_exporter 节点 shell 脚本
5.2.1 创建node_exporter shell 脚本
#1.创建node_exporter.sh 脚本
touch node_exporter.sh
#2.编辑node_exporter.sh脚本
vim node_exporter.sh粘贴下面内容,到 node_exporter.sh 里面
#1.首先 ntp 需要安装,进行时间同步
yun intall -y ntp
#2.安装成功之后,输入如下命令
ntpdate pool.ntp.org
#3.下载 node_exporter 安装包
wget https://github.com/prometheus/node_exporter/releases/download/v1.6.1/node_exporter-1.6.1.linux-amd64.tar.gz
#4.解压到当前文件夹或解压到固定文件夹
tar -zxvf node_exporter-1.6.1.linux-amd64.tar.gz
#5.使用复制命令复制到 node_exporter 文件夹
mv node_exporter-1.6.1.linux-amd64 /usr/local/node_exporter5.2.2 使用第6步到第8步进行启动,也可以使用5.2.3方式创建一个 node_exporter 服务
#6.进入 /usr/local/node_exporter 文件夹
cd node_exporter
#7.执行启动脚本
nohup ./node_exporter
#8.查看nohup日志,tail -100 nohup.out,出现如下日志,代表启动成功5.2.3 创建一个 node_exporter 服务
【优点】:可以在服务器任何地方执行,不用进入文件夹下执行命令。
#1.新增一个 node_exporter 服务
touch /usr/lib/systemd/system/node_exporter.service
filename="/usr/lib/systemd/system/node_exporter.service"
#2.粘贴如下命令
cat>"${filename}" << EOF
[Service]
ExecStart=/usr/local/node_exporter/node_exporter --web.listen-address=:9111
[Install]
WantedBy=multi-user.target
[Unit]
Description=node_exporter
After=network.target
EOF
#3.执行如下的命令重新加载系统服务
systemctl daemon-reload
#4.启动服务
systemctl start node_exporter.service
#5.查看服务状态
systemctl status node_export.service【脚本一】
#1.首先 ntp 需要安装,进行时间同步
yun intall -y ntp
#2.安装成功之后,输入如下命令
ntpdate pool.ntp.org
#3.下载 node_exporter 安装包
wget https://github.com/prometheus/node_exporter/releases/download/v1.6.1/node_exporter-1.6.1.linux-amd64.tar.gz
#4.解压到当前文件夹或解压到固定文件夹
tar -zxvf node_exporter-1.6.1.linux-amd64.tar.gz
#5.使用复制命令复制到 node_exporter 文件夹
mv node_exporter-1.6.1.linux-amd64 /usr/local/node_exporter
#6.新增一个 node_exporter 服务
touch /usr/lib/systemd/system/node_exporter.service
filename="/usr/lib/systemd/system/node_exporter.service"
#7.粘贴如下命令
cat>"${filename}" << EOF
[Service]
ExecStart=/usr/local/node_exporter/node_exporter --web.listen-address=:9111
[Install]
WantedBy=multi-user.target
[Unit]
Description=node_exporter
After=network.target
EOF
#8.执行如下的命令重新加载系统服务
systemctl daemon-reload
#9.启动服务
systemctl start node_exporter.service
#10.设置node-exporter开机启动
systemctl enable node-exporter.service
#11.查看服务状态
systemctl status node_export.service【脚本二】
#!/bin/bash
#变量
set -e
COLOR="echo -e \\E[1;32m"
COLOR1="echo -e \\E[1;31m"
END="\\E[0m"
install_dir="/apps"
#函数
node_exporter_install() {
#判断安装目录是否存在
[ -f ${install_dir} ] || mkdir -p $install_dir
#下载软件
cd $install_dir
wget https://github.com/prometheus/node_exporter/releases/download/v1.2.0/node_exporter-1.2.0.linux-amd64.tar.gz &> /dev/null
#解压软件包,并创建软链接
tar xf node_exporter-1.2.0.linux-amd64.tar.gz
ln -sv node_exporter-1.2.0.linux-amd64 node_exporter &> /dev/null
#创建node-exporter的service文件
cat > /usr/lib/systemd/system/node-exporter.service <<EOF
[Unit]
Description=This is prometheus node exporter
[Service]
Type=simple
ExecStart=/apps/node_exporter/node_exporter
ExecReload=/bin/kill -HUP $MAINPID
KillMode=process
Restart=on-failure
[Install]
WantedBy=multi-user.target
EOF
#同步service文件
systemctl daemon-reload
#启动node-exporter
systemctl start node-exporter.service
#设置node-exporter开机启动
systemctl enable node-exporter.service &> /dev/null
}
node_exporter_install
#变量
node_exporter_port=`ss -ntlp | grep -o 9100`
if [ $node_exporter_port == "9100" ];then
${COLOR}node-exporter安装成功!${END}
else
${COLOR1}node-exporter安装失败!${END}
fi5.3 prometheus shell 脚本
#1.下载命令
wget https://github.com/prometheus/prometheus/releases/download/v2.46.0/prometheus-2.46.0.linux-amd64.tar.gz
#2.将 Prometheus 上传到一台单独的Linux机器上,然后执行下面的解压命令
tar -zxvf prometheus-2.46.0.linux-amd64.tar.gz
#3.移动修改文件名称
mv prometheus-2.46.0.linux-amd64 prometheus
#4.进入解压后的文件夹中,修改配置文件,添加要监控的服务器信息 ip
cd prometheus
#5.添加如下的命令,其目的是在scrape_configs 配置项下添加 node-exporter 监控的 job,其中 IP 修改为 node_exporter 机器的ip,端口号默认是9100的,自己修改的端口号写自己的端口号。(复制粘贴下面的配置信息)
vim prometheus.yml
- job_name: "node-exporter"
# metrics_path defaults to '/metrics'
# scheme defaults to 'http'.
static_configs:
- targets: ["192.168.xx.7:9111"]
#6.保存配置文件,启动prometheus
nohup ./prometheus &
// 检查nohup.out日志,如果有以下信息,启动成功
#7.在浏览器中访问部署的prometheus:http://ip:9090,点击菜单栏 Status -> Targets,看到页面中有如下node节点,代表 Prometheus 和 node_exporter 链接成功。 出现如下的结果就正常。5.4 grafana 脚本
#1.下载及安装 granfana
sudo yum install -y https://dl.grafana.com/enterprise/release/grafana-enterprise-10.0.0-1.x86_64.rpm
#2.启动 granfana
systemctl start granfana-server
#3.查看端口验证
netstat -nlpt|grep 3000
#4.在浏览器访问:http://ip:3000/
#5.用户名/密码:首次登陆用户名/密码为:admin/admin,然后会让你修改密码。如果不设置的话,可以直接点击skip。